瀚一数据科技(深圳)有限公司今天
宣告
完结数百万美元 Pre-A 轮融资。本轮融资由 SIG 领投,真格基金等天使轮出资人持续跟投,山景本钱担任独家财务顾问。此前,瀚一数据曾于 2019 年末完结真格基金出资的数百万美元天使轮融资。这两轮融资资金都将用于提高顾客体会办理渠道(CEM)——「体会家XMPlus」的技术壁垒,包含数据交融、NLP、API 敞开渠道等方面,以及持续晋级团队。
瀚一数据开创人、CEO 辛济云以为,传统满意度抽样调查存在问卷与事务脱节、应对率低、数据质量无法确保以及剖析成果无法落地等问题。这使得企业无法及时改善,也跟不上顾客需求的改变。“体会家”有适用于不同职业的场景式问卷矩阵,企业可以将问卷经过多种方法嵌入在消费场景中,经过 App、微信服务号、支付宝账单等触点,实时搜集顾客体会数据,并经过 API 将顾客买卖数据、行为数据和体会数据打通,进行深度剖析,为企业更好地供给贴合顾客需求的产品和服务供给数据支撑。
“体会家”产品首要经过三个功能模块协助企业提高顾客体会:首先是多渠道数据搜集模块,掩盖“线上、线下,售前-中-后”全流程中影响顾客体会的要害触点。

“体会家”不只能经过问卷搜集顾客体会,也能经过 API 接口对接顾客订单数据、画像数据等“结构化数据”,以及谈论数据、行为数据等“非结构化数据”,再经过数据办理层进行合表后的计算建模和 NLP 等剖析。
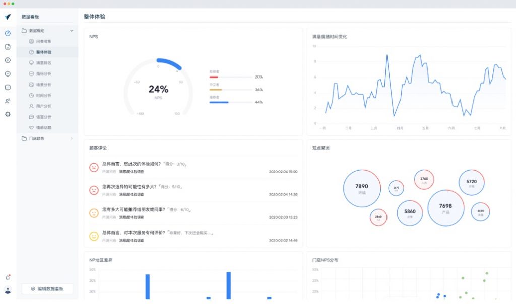
第二,“体会家”的智能 BI 模块可以将剖析成果依照企业的结构和权限,生成岗位定制化数据看板,职工可以经过网页和移动端实时检查与自己作业相关的顾客体会要害目标。

第三,智能预警体系可以对接企业微信、钉钉和内部OA,一旦发现顾客发生不良体会和有丢失危险时,向要害责任人发送提示,第一时间为顾客解决问题。这一进程不只可以协助企业降本增效,也能加强“以顾客为中心”的企业文化建设。

商业模式上,瀚一数据现在选用咨询布置服务+软件订阅的方法,为客户规划贴合事务流程的顾客体会目标体系,协助企业打通以往涣散在出售、客服、运营体系中的顾客体会数据,进行机器学习和算法的建模。
在交给方法上,“体会家”采纳云原生的架构,既可以完成公有云和私有云布置。考虑到金融、医疗等客户对数据安全的要求,“体会家”也支撑本地化布置。
现在,瀚一数据已为掩盖零售、轿车、金融、地产、教育训练组织等职业的 30 多家大中型企业供给服务,典型客户有立白、WeWork、58 同城等。此外,公司也供给轿车、金融、地产、医疗等职业“典型场景”的落地性解决方案。
本轮领投方 SIG 合伙人郭路表明:“数据剖析和使用类 SaaS 是 SIG 长时间重视的方向,顾客体会是企业数字化运用的又一个重要场景,瀚一数据团队对体会数据的搜集、整合、运用等过程有着体系化的考虑和明晰的产品鸿沟,咱们等待看到体会家为更多企业带来价值。”
真格基金董事总经理刘元以为:“咱们十分看好瀚一数据兼具商业咨询和软件工程的开创团队,我国很多的本乡品牌正在兴起,需求新一代的企业服务软件提高办理功率。”
注:详细融资金额由出资方或企业方供给,动点科技不做任何背书。